客户案例

化工原料反应釜精密配料控制

2025-06-23 07:56:13 2

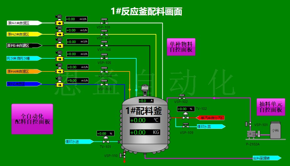
江苏某精细化工厂在反应釜底部安装大容量称重传感器,配合防爆仪表,对液体与粉体原料实施动态称重加料。配方偏差控制在±0.05%,生产合格率由原88%提升至98.5%,避免过量加料造成的安全风险与原料浪费。该系统通过ATEX认证,满足危险化学品生产环境要求。


首页
产品
新闻
联系